DBackup 新版:VMware CDM 方案全新升級,全場景賦能備份恢復!
發布人:Marketing 發布日期:2023-10-12 10:09:41 點擊數:2946
前言
隨著云計算、大數據、人工智能等新技術的廣泛應用,VMware 助力了眾多企業滿足其加速數字化轉型的需求。伴隨業務應用場景的不斷演進,其數據保護的策略變得越來越重要。為了幫助企業確保數據的完整性和安全性,采用 VMware CDM 進行數據保護已成為企業數據管理方案的重要選擇之一。
在 VMware CDM 技術領域,鼎甲一直致力于提升自身的技術水平,積極探索并創新符合客戶實際需求的解決方案。通過深入傾聽和了解用戶需求,鼎甲對 DBackup VMware CDM 技術實現方案進行了重大改進,從性能、功能、兼容架構和易用性等多個方面實現顯著的提升,為用戶提供行業領先水平的備份恢復服務。
VMware CDM 技術實現方案升級
– 助力客戶更大數據價值 –
鼎甲 VMware CDM 全新方案圍繞客戶場景需求,推出基于初始全量,后續增量的備份方式,不僅可最大限度縮短備份窗口,還可以減少 70% 的資源消耗。同時,通過副本掛載可實現秒級即時恢復,快速運行客戶業務。鼎甲 VMware CDM 方案不僅支持生產環境的應急與演練,還支持非生產環境的開發、測試、數據分析等應用場景,助力客戶實現更大的數據價值。
更有針對性的行業場景落地,是鼎甲 VMware CDM 創新方案的關鍵策略。結合不同的業務需求,VMware CDM 主要面向以下五大場景:
快速接管生產核心業務
在業務生產數據發生故障或不可用時,通過批量掛載恢復可以在分鐘內接管所有的核心業務,降低業務中斷和關鍵數據丟失的風險。
海量數據庫的快速恢復
在短時間內恢復海量數據庫,避免了因數據丟失而帶來的經濟損失。
高效的開發測試環境
在短時間內快速創建和管理測試環境,提高開發效率,縮短開發周期。
靈活應對系統資源變化
在虛擬化平臺資源調整和系統維護或升級時,可以將掛載副本進行卸載,然后再掛載到其他主機,保證掛載后修改的數據不丟失。
恢復驗證
快速驗證數據的恢復情況,確保數據的完整性和準確性,降低數據恢復帶來的風險。
三大優勢來襲
– 賦能VMware備份恢復“加速度” –
備份效率高、場景覆蓋廣、生態豐富,是 VMware CDM 實現高效備份的關鍵要素。鼎甲精心打磨了新版 DBackup VMware CDM,采用先進技術,在性能、生態和易用性等方面更出色。相較于之前的版本,它具備三大優勢:
1. 高效備份,速度更快一步
憑借傳輸壓縮、有效數據備份、智能合并等新增特性,可縮短備份窗口和恢復時間,實現 VMware 虛擬化的高效備份恢復。
備份有效數據:合成備份執行增量備份時只備份有效數據,不備份任何一塊冗余數據。

傳輸壓縮:備份時,數據經備份主機進行壓縮后再傳輸到存儲服務器,可減少數據傳輸的時間和網絡帶寬的占用。

增量與全備智能合并:合成備份在執行增量備份時,自動將變化數據覆蓋至存儲端全備數據文件,從而實現虛擬機的增量數據與全備數據合并成新的全備副本。
2. 恢復增強,性能更進一步
VMware CDM 提供了多樣備份恢復選項,以及恢復方式等特點,使得 VMware CDM 更加靈活和高效,可以滿足各種場景下的備份和恢復需求。
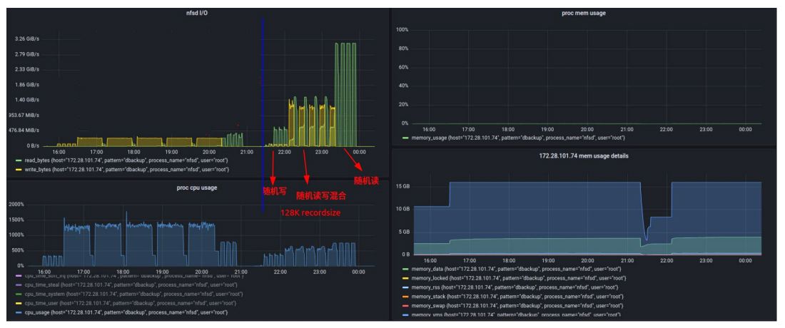
并行即時恢復:一次作業可同時并行掛載恢復多臺虛擬機,大大縮短恢復時間。
在某銀行的測試中,使用鼎甲備份一體機在1分鐘的時間內,完成100臺虛擬機的同時掛載。在穩定性測試環節,承載這100臺虛擬機的備份一體機,存儲性能也十分出色,隨機讀寫混合 IOPS 性能持續保持16k,能夠滿足業務系統的穩定運行,得到用戶的認可。

虛擬機重定向快照:對成功恢復后的虛擬機自動創建快照,虛擬機從存儲服務器中掛載目錄讀取現有塊,在快照目錄中寫入/讀取新塊,提高掛載后虛擬機的 IO 效率。
副本卸載再掛載:在不使用掛載副本時將其卸載,在需要時可重新選擇目標掛載使用,以獲取到最新的修改數據,保障數據不丟失。
虛擬機單磁盤/文件恢復:合成備份集除了整機掛載恢復,還支持通過網絡僅恢復虛擬機的磁盤數據文件或配置文件,精細控制恢復的文件,避免整機恢復,提高恢復效率。
3. 廣泛兼容,生態更深一步
VMware 合成備份集以”裸”格式磁盤文件存儲,可便捷轉換為虛擬機磁盤格式,如 VMDK、VHD、QCOW2 等,提供更高的靈活性和可擴展性,滿足不同架構和格式的存儲需求。因此,VMware CDM 除了支持主流的 x86 架構一體機,還兼容國產架構備份一體機,如鯤鵬、飛騰、龍芯、海光等國內化平臺。
VMware CDM 異地容災方案
– 力保業務連續生命線 –
VMware CDM 已廣泛應用于金融、醫療等行業的不同場景,支撐業務不斷發展,其數據的安全性和可靠性尤為重要。
鼎甲 VMware CDM 副本管理除了供本地備份保存,還提供了異地容災解決方案。通過使用數據合成池的復制功能,可以將快照增量復制到異地災備中心,實現異地容災備份。即使生產數據和本地備份數據同時丟失,用戶仍可以從異地備份中快速恢復數據,確保業務連續性和穩定性。

一站式智能管理
– 提升日常運維效率 –
部署簡易:VMware CDM 采用無代理方式進行備份和恢復,不需要在虛擬機內部安裝備份代理,效率更高一步。
標準流程框架:VMware CDM 采用標準的流程框架,通過統一的 UI 界面完成備份恢復操作,提高用戶工作效率。
總結
新版 DBackup VMware CDM 技術實現方案,憑借其高效備份、廣泛覆蓋、豐富生態和簡潔部署等特點,將進一步鞏固其在 VMware CDM 備份恢復技術領域的領先地位,為用戶提供更加高效便捷、全面的備份恢復解決方案。
